System Settings/Logstash
DreamFactory ELK Stack & Grafana Integration Guide
This guide provides step-by-step instructions for installing and configuring Elasticsearch, Logstash, and Grafana to work with DreamFactory's Logstash connector for API activity monitoring and analytics.
Table of Contents
Prerequisites
- Ubuntu Server (20.04 or later recommended)
- Root or sudo access
- Minimum 2GB RAM (4GB+ recommended)
- Java 11 or later
- DreamFactory instance with Logstash connector enabled
Installation
Elasticsearch
Step 1: Install Java
sudo apt update
sudo apt install -y openjdk-11-jdk
Step 2: Add Elasticsearch Repository
wget -qO - https://artifacts.elastic.co/GPG-KEY-elasticsearch | sudo apt-key add -
echo "deb https://artifacts.elastic.co/packages/8.x/apt stable main" | sudo tee /etc/apt/sources.list.d/elastic-8.x.list
sudo apt update
Step 3: Install Elasticsearch
sudo apt install -y elasticsearch
Step 4: Configure Elasticsearch Memory
For systems with limited RAM, reduce heap size:
sudo mkdir -p /etc/elasticsearch/jvm.options.d
sudo tee /etc/elasticsearch/jvm.options.d/heap.options << EOF
-Xms256m
-Xmx256m
EOF
Step 5: Start and Enable Elasticsearch
sudo systemctl daemon-reload
sudo systemctl enable elasticsearch
sudo systemctl start elasticsearch
Step 6: Verify Installation
Wait 30 seconds, then check status:
sudo systemctl status elasticsearch
Get the default password:
sudo /usr/share/elasticsearch/bin/elasticsearch-reset-password -u elastic
Test connection:
curl -k -u elastic:YOUR_PASSWORD https://localhost:9200
Logstash
Step 1: Install Logstash
sudo apt install -y logstash
Step 2: Configure Logstash Memory
sudo tee /etc/logstash/jvm.options << EOF
-Xms256m
-Xmx256m
EOF
Step 3: Create Logstash Configuration
Create the DreamFactory configuration file:
sudo tee /etc/logstash/conf.d/dreamfactory.conf << 'EOF'
input {
gelf {
port => 12201
type => "dreamfactory"
}
}
filter {
if [type] == "dreamfactory" {
# Rename host field to avoid conflict with ECS (Elastic Common Schema) host object
# Note: ECS is a vendor-neutral standard that works across all cloud providers and on-premise
if [host] {
mutate {
rename => { "host" => "source_hostname" }
}
}
# Add host information as object for ECS compatibility
# This follows the ECS standard and works on AWS, Azure, GCP, on-premise, etc.
mutate {
add_field => {
"log_source" => "dreamfactory"
"[host][name]" => "%{source_hostname}"
}
}
# Parse log level if present
if [level] {
mutate {
uppercase => [ "level" ]
}
}
# Extract user_id from JWT session token
ruby {
code => '
begin
# Access nested field directly
event_data = event.get("event")
if event_data && event_data.is_a?(Hash)
request_data = event_data["request"]
if request_data && request_data.is_a?(Hash)
headers = request_data["headers"]
if headers && headers.is_a?(Hash)
token = headers["x-dreamfactory-session-token"]
if token && token.is_a?(String) && token.include?(".")
parts = token.split(".")
if parts.length >= 2
payload_b64 = parts[1]
# Add padding for base64 URL-safe decoding
padding = (4 - payload_b64.length % 4) % 4
payload_b64 += "=" * padding
# Decode and parse
require "base64"
require "json"
payload_json = Base64.urlsafe_decode64(payload_b64)
payload = JSON.parse(payload_json)
if payload["user_id"]
event.set("[user][id]", payload["user_id"])
end
end
end
end
end
end
rescue => e
# Silently fail
end
'
}
}
}
output {
elasticsearch {
hosts => ["https://localhost:9200"]
user => "elastic"
password => "YOUR_ELASTICSEARCH_PASSWORD"
ssl_enabled => true
ssl_verification_mode => "none"
index => "logstash-dreamfactory-%{+YYYY.MM.dd}"
}
}
EOF
Important: Replace YOUR_ELASTICSEARCH_PASSWORD with the password you obtained in Step 6 of Elasticsearch installation.
Step 4: Set File Permissions
sudo chown logstash:logstash /etc/logstash/conf.d/dreamfactory.conf
sudo chmod 644 /etc/logstash/conf.d/dreamfactory.conf
Step 5: Test Configuration
sudo /usr/share/logstash/bin/logstash --path.settings=/etc/logstash --config.test_and_exit
Step 6: Start and Enable Logstash
sudo systemctl daemon-reload
sudo systemctl enable logstash
sudo systemctl start logstash
Step 7: Verify Installation
sudo systemctl status logstash
sudo tail -f /var/log/logstash/logstash-plain.log
Grafana
Step 1: Install Dependencies
sudo apt install -y software-properties-common
sudo add-apt-repository "deb https://packages.grafana.com/oss/deb stable main"
Step 2: Add Grafana GPG Key
wget -q -O - https://packages.grafana.com/gpg.key | sudo apt-key add -
sudo apt update
Step 3: Install Grafana
sudo apt install -y grafana
Step 4: Start and Enable Grafana
sudo systemctl daemon-reload
sudo systemctl enable grafana-server
sudo systemctl start grafana-server
Step 5: Access Grafana Web UI
Open your browser and navigate to:
http://YOUR_SERVER_IP:3000
Default credentials: - Username: admin - Password: admin (you'll be prompted to change it)
Configuration
Elasticsearch Configuration
Basic Security Settings
Elasticsearch 8.x has security enabled by default. The default user is elastic with a randomly generated password.
Index Management
Logs are automatically indexed with the pattern: logstash-dreamfactory-YYYY.MM.dd
View indices:
curl -k -u elastic:YOUR_PASSWORD https://localhost:9200/_cat/indices?v
Logstash Configuration
Key Configuration Points
- GELF Input: Listens on UDP port 12201 for Graylog Extended Log Format (GELF) messages from DreamFactory
- JWT Extraction: Extracts
user_idfrom DreamFactory session tokens and adds it asuser.idfield - Field Mapping: Renames
hosttosource_hostnameto avoid Elasticsearch mapping conflicts - ECS Compatibility: Uses Elastic Common Schema (ECS) standard for
host.namefield - this is vendor-neutral and works across all cloud providers (AWS, Azure, GCP, etc.) and on-premise installations - Index Pattern: Creates daily indices for better performance and management
Verify Logstash is Receiving Logs
sudo netstat -tlnp | grep 12201
Check Logstash Logs
sudo tail -f /var/log/logstash/logstash-plain.log
Grafana Configuration
Step 1: Add Elasticsearch Data Source
- Go to Configuration → Data Sources
- Click Add data source
- Select Elasticsearch
- Configure:
- Name:
DreamFactory Logs - URL:
https://localhost:9200 - Access: Server (default)
- Basic Auth: Enabled
- User:
elastic - Password: Your Elasticsearch password
- User:
- TLS/SSL Mode: Skip TLS Verification
- Index name:
logstash-dreamfactory-* - Time field:
@timestamp - Version:
8.0+
- Name:
- Click Save & Test
Step 2: Add Infinity Data Source (for User Enrichment)
Prerequisites: Create a Least-Privilege API Key
Before configuring the Infinity data source, create a DreamFactory API key with minimal permissions:
- Log into DreamFactory Admin Console
- Navigate to Roles → Create a new role (e.g., "Grafana Read-Only")
- Set Role Permissions (see Role-Based Access Control for detailed information):
- Service:
system - Component:
user - Access:
GETonly (read-only) - Fields: Allow access to:
id,first_name,last_name,email(user/* in the Component section will give permission to view all user fields if needed)
- Service:
- Create API Key:
- Go to Users → Select or create a user
- Assign the "Grafana Read-Only" role to the user
- Generate an API key for this user
- Note: This API key will only have read access to user data, not full admin access
Alternative: Use Existing Role with Limited Permissions - If you have a read-only role, you can use an existing API key with that role - Ensure the role has GET access to system/user endpoint
Configure Infinity Data Source:
Install Infinity plugin (if not already installed):
sudo grafana-cli plugins install yesoreyeram-infinity-datasource sudo systemctl restart grafana-server
Go to Configuration → Data Sources
Click Add data source
Select Infinity
Configure:
- Name:
DreamFactory API - URL:
http://localhost(or your DreamFactory URL) - Authentication: API Key
- Add header:
X-DreamFactory-API-Keywith your least-privilege API key (created in the Prerequisites section above) - Security Note: Use the read-only API key, not an admin key
- Add header:
- Name:
Click Save & Test
DreamFactory Integration
Step 0: Create Least-Privilege API Key for Grafana
The Infinity data source only needs read access to user data. Create a minimal-permission API key:
Option 1: Create a Custom Read-Only Role (Recommended)
- Log into DreamFactory Admin Console
- Navigate to: Roles → Create Role
- Role Configuration:
- Name:
grafana-readonly(or similar) - Description:
Read-only access for Grafana user enrichment
- Name:
- Set Service Access:
- Service:
system - Component:
user - Access:
GETonly - Fields:
id,first_name,last_name,email(or leave blank for all fields)
- Service:
- Save the role
Option 2: Use Existing Read-Only Role
If you already have a read-only role with system/user GET access, you can use that.
Create API Key with the Role
- Navigate to: Users → Select a user (or create a dedicated user like
grafana-service) - Assign Role: Add the
grafana-readonlyrole to the user - Generate API Key:
- Go to the user's profile
- Generate or copy the API key
- Store securely - this key will be used in Grafana configuration
Step 1: Enable Logstash Connector in DreamFactory
- Log into DreamFactory Admin Console
- Navigate to Services → System → Logstash
- Enable the Logstash connector
- Configure:
- Host:
localhost(or your Logstash server IP) - Port:
12201 - Protocol:
GELF (UDP) - Log Context:
Request AllService Event: (These are the Events necessary to integrate Logstash with our template Grafana Dashboard) - Event: user.* | Log level: INFO | Message: System Activity
- Event: db.* | Log Level: INFO | Default Database Activity (db is a local SQLite database typically included with all DreamFactory installations)
- Event: files.* | Log Level: INFO| File Activity
- To add your own Database or other service connection start typing the name of your service and select the service followed by * or your specfic criteria
- Host:
- Save configuration
Step 2: Verify Logs are Being Sent
Check if DreamFactory is sending logs: (Generate some API requests or logins to see them appear in the logs)
sudo tcpdump -i any -n udp port 12201
Or check Logstash logs:
sudo tail -f /var/log/logstash/logstash-plain.log | grep dreamfactory
Step 3: Verify Logs in Elasticsearch
curl -k -u elastic:YOUR_PASSWORD "https://localhost:9200/logstash-dreamfactory-*/_search?size=1&pretty"
Dashboard Setup
Creating the User Activity Dashboard
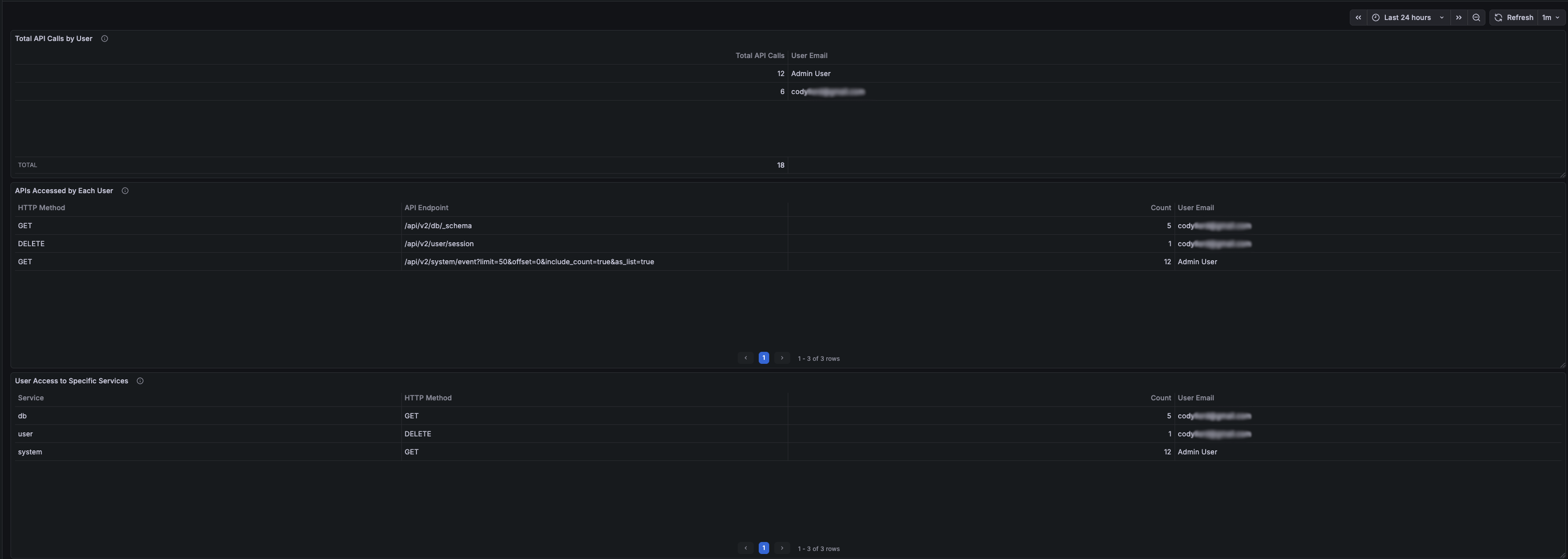
Panel 1: Total API Calls by User
Purpose: Shows the total number of API calls made by each user with email enrichment.
Query Configuration: - Data Source: DreamFactory Logs (Elasticsearch) - Query Type: Count - Query: user.id:* event.request.method:* - Bucket Aggregations: - Terms: user.id (Size: 50, Order: Desc by _count) - Time Field: @timestamp
Second Query (for email enrichment): - Data Source: DreamFactory API (Infinity) - Type: JSON - URL: /api/v2/system/user?fields=id,first_name,last_name,email&limit=100 - Parser: Backend - Root Selector: resource
Transformations: 1. Join by field: Join query A and B on user.id (Mode: Outer) 2. Organize fields: - Exclude: first_name B, last_name B, user.id, user.id 1, user.id 2 - Rename: Count → Total API Calls, email B → User Email 3. Filter data by values: - Field: Total API Calls - Condition: IS NOT NULL
Field Mappings: - Map empty/null email values to "Admin User"
The Dashboard should end up looking similar to this:
<a href="#lightbox-grafana-dashboard">
</a> <a href="#" className="lightbox-overlay" id="lightbox-grafana-dashboard"> ×
</a>
When there are no calls in the selected time frame for a user the panels should all be empty as the filters we applied should remove any row with no calls.
Panel 2: APIs Accessed by Each User
Purpose: Shows which specific API endpoints each user accessed with HTTP method details.
Query Configuration: - Data Source: DreamFactory Logs (Elasticsearch) - Query Type: Count - Query: user.id:* event.request.method:* event.request.uri:* - Bucket Aggregations: 1. Terms: user.id (Size: 20, Order: Desc by _count) 2. Terms: event.request.method.keyword (Size: 10, Order: Desc by _count) 3. Terms: event.request.uri.keyword (Size: 25, Order: Desc by _count) - Time Field: @timestamp
Second Query (for email enrichment): - Same as Panel 1
Transformations: 1. Join by field: Join on user.id (Mode: Outer Tabular) 2. Organize fields: - Exclude: first_name B, last_name B, user.id, user.id 1, user.id 2 - Rename: - email B → User Email - event.request.method.keyword → HTTP Method - event.request.uri.keyword → API Endpoint 3. Filter data by values: - Field: Count (or your count column) - Condition: IS NOT NULL
Panel 3: User Access to Specific Services
Purpose: Shows which DreamFactory services each user accessed.
Query Configuration: - Data Source: DreamFactory Logs (Elasticsearch) - Query Type: Count - Query: user.id:* event.request.method:* event.request.service:* - Bucket Aggregations: 1. Terms: user.id (Size: 20, Order: Desc by _count) 2. Terms: event.request.service.keyword (Size: 15, Order: Desc by _count) 3. Terms: event.request.method.keyword (Size: 10, Order: Desc by _count) - Time Field: @timestamp
Second Query (for email enrichment): - Same as Panel 1
Transformations: 1. Join by field: Join on user.id (Mode: Outer Tabular) 2. Organize fields: - Exclude: first_name B, last_name B, user.id, user.id 1, user.id 2 - Rename: - email B → User Email - event.request.method.keyword → HTTP Method - event.request.service.keyword → Service 3. Filter data by values: - Field: Count - Condition: IS NOT NULL
Dashboard Settings
Time Range: Set to "Last 24 hours" (adjustable) Refresh Interval: 1 minute (recommended) Tags: dreamfactory, users, api, activity
Dashboard Function and Use
Overview
The dashboard provides comprehensive visibility into DreamFactory API usage by individual users, helping administrators:
- Monitor User Activity: See which users are actively using the API
- Identify API Usage Patterns: Understand which endpoints and services are most accessed
- Troubleshoot Issues: Track user-specific API calls for debugging
- Security Auditing: Monitor API access patterns for security analysis
Key Features
User Identification
- User ID Extraction: Automatically extracts user IDs from JWT session tokens
- Email Enrichment: Joins with DreamFactory user database to show email addresses
- Admin User Handling: Maps null/empty emails to "Admin User" for system-level operations
Data Filtering
- Method-Based Filtering: Only shows users with actual HTTP method calls (GET, POST, etc.)
- Complete Data Only: Filters out rows with missing data using transformation filters
- Real-Time Updates: Refreshes every minute to show current activity
Aggregation Levels
- User-Level: Total calls per user
- Endpoint-Level: Specific API endpoints accessed
- Service-Level: DreamFactory services accessed (db, system, files, etc.)
Use Cases
- Activity Monitoring
- Identify most active users
- Track API usage trends
- Monitor system load by user
- Troubleshooting
- Find which user made a specific API call
- Track user-specific errors
- Debug authentication issues
- Security Auditing
- Monitor unusual access patterns
- Track service access by user
- Identify potential security issues
- Capacity Planning
- Understand API usage patterns
- Plan for user growth
- Optimize service performance
Interpreting the Data
- Total API Calls: Sum of all HTTP requests made by a user
- HTTP Method: Type of request (GET, POST, PUT, DELETE, etc.)
- API Endpoint: Specific DreamFactory API path accessed
- Service: DreamFactory service category (db, system, files, etc.)
- User Email: Email address from DreamFactory user database (or "Admin User" for system operations)
Maintenance
Regular Tasks
Monitor Disk Space: Elasticsearch indices can grow large
curl -k -u elastic:YOUR_PASSWORD "https://localhost:9200/_cat/indices?v"Index Management: Consider setting up index lifecycle management
# Delete old indices (example: older than 30 days) curl -k -u elastic:YOUR_PASSWORD -X DELETE "https://localhost:9200/logstash-dreamfactory-2024.12.*"
Log Rotation: Monitor Logstash logs
sudo logrotate -d /etc/logrotate.d/logstash
Performance Monitoring: Check Elasticsearch cluster health
curl -k -u elastic:YOUR_PASSWORD "https://localhost:9200/_cluster/health?pretty"
If you have any issues or need help with a specifc Grafana dashboard panel please reach out to DreamFactory support!
